医院真空负压站设计说明

医院真空负压站设计说明

2022-10-21 标久医用

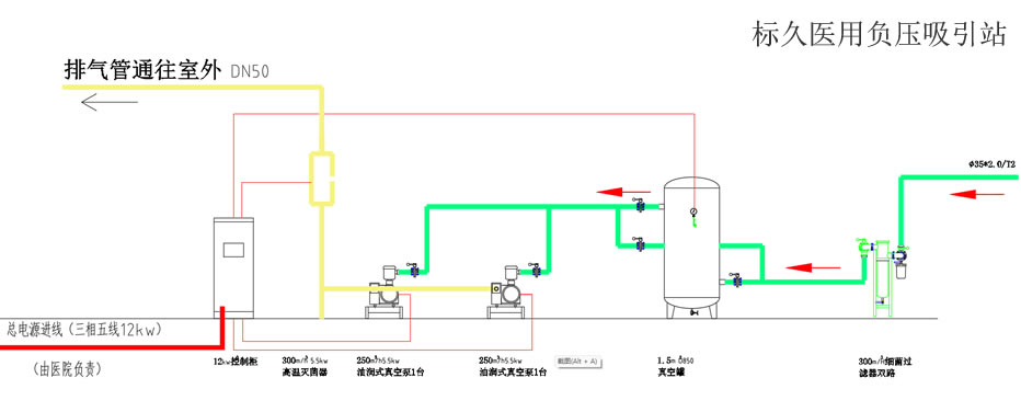
医院真空负压站建设设计应根据GB 50751-2012《医用气体工程技术规范》要求,中心吸引站房的设计应符合下列规定:

1)机组四周应留有不小于1m的维修通道;

2)站房内应采取通风或空调措施,站房内温度不应超过相关设备的允许温度;

2、真空站位置由院方协商后再定,房高应不低于3300。

3、电控柜应设置独立的电源进线(三相五线)和配电箱,由院方负责。

4、中心吸引站应设置应急备用电源并连接到站房配电箱,由院方负责。

5、电动机所需暗线出口高400。

6、电线管道除已标明外,其余采用穿线管埋地敷设,标高-200。

7、吸引管道均应接地,接地电阻不大于10Ω。

8、真空站宜采用防水型灯具、开关。施工由院方负责。

9、报警装置应设在值班室;值班室内应24小时都有人值班。

10、基础由土建施工,基础要求详见真空泵基础图。

11、泵基础四周离基础100处做一排水槽(深50X宽30),通往地漏。


首页
产品
工程
电话